Rapportage Mailings

Van elke verzonden mailing is een uitgebreide rapportage beschikbaar. Open de rapportage door op het dropdown-menu te klikken achter een mailing in het Overzicht. Klik vervolgens op Rapportage.

Module_Mailings_Rapportage_button.gif

Er opent een nieuwe scherm:

mceclip0.png

De rapportage is uit drie onderdelen opgebouwd:

Header

In de header zie je vier opties:

Mailingrapportage_Header.png

Icoon Uitleg
Delen.png Delen: Wanneer je op dit icoon klikt verschijnt er een pop-up waar je e-mailadressen invult van degene met wie je de rapportage wilt delen. De ontvanger kan de rapportage vervolgens bekijken, maar geen data exporteren. 

Let op: de rapportage die je deelt is 30 dagen dynamisch beschikbaar. Daarna wordt het een statische rapportage.
Grafiek_exporteren.png

Grafieken exporteren: Het is mogelijk om één of meerdere grafieken te exporteren. Klik op het icoon om de grafiek(en) die je wilt exporteren te selecteren. Selecteer je één grafiek dan download je direct de afbeelding. Bij meerdere grafieken wordt er een zip-bestand gedownload. Meer weten hierover? Lees dan het artikel Hoe exporteer ik de grafieken uit mijn rapportage als afbeelding?

Rapportage_exporteren.png Exporteren: Wanneer je op dit icoon klikt dan wordt er een rapportage gedownload in .CSV-formaat. In de CSV zie je opens en kliks terug met daarbij de datum en tijdstip.
Verversen.png Verversen: Wil je de rapportage verversen? Dan gebruik je dit icoon.

 

Algemene informatie

Aan de linkerkant van de rapportage heb je de volgende algemene informatie:

  • Voorbeeld van het bericht
  • Inbox-velden; afzender, onderwerpregel
  • Algemeen; verzender, doelgroep, waarvan nagestuurd, berichtnaam, verzendmoment, archieflink (deze kun je gebruiken voor een online archief van je nieuwsbrieven)
  • Conclusies

Waar zijn conclusies handig voor?

Aan de linkerkant vind je dus de mogelijkheid om conclusies toe te voegen. Ga met je muis over het vlak en je ziet de button Bewerken verschijnen.
mceclip0.png

Klik en er opent een pop-up met een tekstveld:

mceclip1.png

Hier kun je bijzonderheden kwijt over je mailingrapportage. Misschien was er een duidelijke reden dat je openratio minder was dan normaal, door bijvoorbeeld een zomervakantie of waren er extra veel kliks omdat je een speciale actie had. De conclusies zijn niet alleen terug te vinden in je mailingrapportages, maar ook bij je Trendrapportage. Klik op een bolletje binnen je trendrapportage en de conclusie verschijnt. Op deze manier kun je eenvoudig terug zien, wat je conclusie was waarom een mailing heel goed scoorde of juist minder.

mceclip2.png

  Spotler Academy

In de Spotler Academy vind je de e-course: Benchmark. Je laatste maandelijkse nieuwsbrief scoorde een openratio van 24,5% en een klikratio van 12,7%. Mooie cijfers. Of toch niet? Hoe kom je erachter of je op de goede weg bent? En hoe verhouden jouw cijfers zich tot die van concullega's? Daar kun je achterkomen als je een benchmark opzet. En hoe je zo'n benchmark opzet, dat leer je in deze e-course.
> Direct naar de e-course

 

Details rapportage

De gedetailleerde informatie over de prestaties van je mailing is onderverdeeld in tabs

Module_Mailings_Rapportage_tabs.png

  1. Impact
  2. Aflevering
  3. Opens
  4. Doorkliks
  5. Conversiekliks
  6. Conversies (eCommerce)
  7. A/B-test (optioneel)
  8. Batches (optioneel)

Beweeg met je muis over de onderdelen, bijvoorbeeld bij hardbounces in de aflevering tab. Er verschijnt een dropdown-menu. Je vind hier maximaal twee opties, namelijk een Statische lijst creëren en de rapportage exporteren.

Module_Mailings_Rapportage_dropdownmenu.gif

Deze dropdown-menu’s zie je terug bij de informatie naast de cirkeldiagrammen.

1. Impact

Op de impact tab zie je de effectiviteit van de e-mailing (impact op je gebruikers), de impact op derden en de impact op je contacten in de verzendlijst.

Je ziet in deze tab vier onderdelen:

  1. Effectiviteit
  2. Impact op je (doelgroep) bestand
  3. Afmelding per categorie
  4. Social share kliks

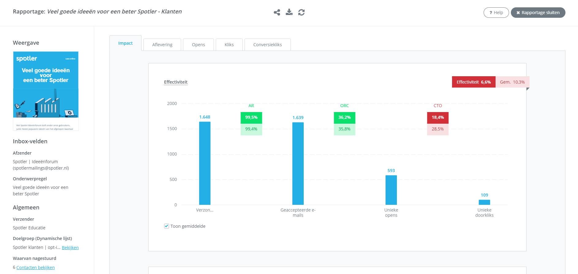
1.1 Effectiviteit

Bij de Effectiviteit van de e-mailing zie je een staaf diagram, dit is een funnel.

Module_Mailings_Rapportage_Impact_Effectiviteit.png

De eerste staaf is Verzonden e-mails, de tweede Geaccepteerde e-mails, de derde Unieke opens en de laatste Unieke doorkliks. De effectiviteit van de e-mailing wordt berekend aan de hand van het aantal verzonden e-mails ten op zichtte van de unieke doorkliks.

1.2 Impact op je (doelgroep) bestand

Hoeveel procent van je doelgroep blijft behouden na je mailing?

Module_Mailings_Rapportage_Impact_DRR.png

Je ziet een percentage contacten die je hebt behouden na de mailing. Aan de rechterkant zie je redenen waardoor je een contact verloren bent.

Een hardbounce is een niet bestaand e-mailadres en een softbounce is een e-mailadres waar tijdelijk geen mail geleverd kan worden. Exporteer je hardbounces zodat je opvolging kan geven om e-mailadressen te updaten. Je exporteert hardbounces doormiddel van het dropdown-menu en op Export te klikken.

1.3. Afmelding per categorie

Je ziet hier via welke manier een contact zich heeft afgemeld. Op deze manier zie je ook hoeveel contacten en wie je mail als spam hebben gemarkeerd.

Module_Mailings_Rapportage_Impact_Afmeldingenpercategorie.png

1.4. Social share kliks

 Bekijk hoe vaak er content van je nieuwsbrief is gedeeld op social media.

Module_Mailings_Rapportage_Impact_Socialshare.png

2. Aflevering

Bij hoeveel contacten is de mail netjes afgeleverd en bij wie is de mail niet afgeleverd? Deze details vind je terug in de tab Aflevering.

Je ziet in deze tab drie onderdelen:

  1. Acceptatieratio (AR)
  2. Bounce ratio (BR)
  3. Top 15 e-mail bounces per domein

  Spotler Academy

In de Spotler Academy vind je de e-course: Aflevering. Zodra je eerste mail verstuurd is, krijg je te maken met aflevering. Misschien krijg jij wel berichten van je contactpersonen dat ze je mail niet hebben ontvangen en blijkt deze in de spambox te zitten of zie je in je mailingrapportage dat niet 100% van je contacten de mail heeft ontvangen. Hoe is dat mogelijk én belangrijker: hoe voorkom je dit? In deze e-course leer je meer over aflevering en hoe jij ervoor kunt zorgen dat deze zo optimaal mogelijk is.
> Direct naar de e-course

 

2.1 Acceptatieratio (AR)

De acceptatieratio (AR) zijn het aantal geaccepteerde mailings ten op zicht van de verzonden mailings. Geaccepteerd houdt in dat de ontvangende server de mailing heeft toegelaten. Accepteert de ontvangende server de mailing niet, dan wordt dit gerapporteerd als bounce.

Module_Mailings_Rapportage_Aflevering_Acceptatieratio.png

Met het dropdown-menu kun je de bounces exporteren.

2.2 Bounceratio (BR)

De bounceratio is het percentage niet geleverde mails ten opzichte van de verzonden mails. De totale ratio zijn zowel hardbounces als softbounces. In het overzicht zie je rechts een onderscheid tussen de hardbounces (permanente reden) en softbounces (tijdelijke reden).

Module_Mailings_Rapportage_Aflevering_Bounceratio.png

Hardbounces zijn niet bestaande e-mailadressen en softbounces zijn e-mailadressen waar tijdelijk geen mail geleverd kan worden. Dit kan bijvoorbeeld te maken hebben met een overvolle inbox of een storing. Softbounces zijn variabel in je rapportage. Spotler probeert nog een aantal keren binnen 24 uur de mail af te leveren.

De bounces zijn te bekijken en te exporteren door met je muis over de regel te bewegen en het menu te openen.

mceclip0.png

Het is ook mogelijk om te bekijken wat de precieze oorzaak is van een bounce. Zo kan je bijvoorbeeld achterhalen of een e-mailadres niet meer bestaat of dat er een andere reden is. Je leest hier meer over in het artikel: Hoe kan ik de oorzaak zien van een bounce?

2.3 Top 15 e-mail bounces per domein

Bekijk op welk domein je de meeste bounces hebt. Dit kan duiden op een probleem bij de ontvanger, contacten die niet meer werkzaam zijn bij een bedrijf of omdat een domein niet goed gespeld is. Met deze informatie kan je achter de betreffende partij aan voor een up-to-date e-mailadres.

Module_Mailings_Rapportage_Aflevering_bouncesperdomein.png

3. Opens

In deze tab vind je de details over de openratio. Door hoeveel contacten is je mailing geopend? Wanneer? En met welk e-mail programma?

Je ziet in deze tab drie onderdelen:

  1. Openratio (Openratio confirmed en Openratio rendered)
  2. Opens van de afgelopen 48 uur en van de afgelopen week
  3. Top 10 opens per e-mail client

  Spotler Academy

In de Spotler Academy vind je de e-course: Openratio. Als je wil weten hoe goed je mailings scoren, dan start je met de openratio. In deze e-course leer je alle ins & outs van dit bijzondere onderdeel van de mailingstatistiek.
> Direct naar de e-course

 

3.1 Openratio (Openratio confirmed en Openratio rendered)

Door middel van een meetpixel in de mailing wordt er gemeten of iemand de mailing heeft geopend. Dit zie je terug bij de Openratio confirmed en Openratio rendered.

Module_Mailings_Rapportage_Opens_ORC.png

Openratio confirmed (ORC)
De openratio confirmed (ORC) van een mailing is het percentage van unieke contacten die de mail hebben geopend ten opzichte van het aantal geaccepteerde e-mails. Een open wordt hier gemeten wanneer iemand de afbeeldingen download en/of een klik.

 

Openratio rendered (ORR)
De openratio rendered (ORR) van een mailing is het percentage van unieke contacten die de mail hebben geopend door daadwerkelijk de afbeeldingen in te laden. Dit ten opzichte van het aantal unieke contacten die succesvol de mail hebben ontvangen.

Met het dropdown-menu kun je meteen een statische lijst maken van de contacten die niet geopend hebben. Op deze manier kun je eenvoudig opvolging geven, bijvoorbeeld door middel van een herinneringsmail.

3.2 Opens van de afgelopen 48 uur en van de afgelopen week

Hoe meer mailings je hebt verstuurd hoe beter je kunt concluderen wat het beste verzendmoment is voor jouw doelgroep. Je kunt de opens van de afgelopen 48 uur bekijken en van de afgelopen week.

Module_Mailings_Rapportage_Opens_48uur.png

Zie je een piek op dinsdag? Wellicht is dat de beste dag om in het vervolg de mailing te verzenden. Het is overigens wel goed te verklaren als je een piek ziet op de dag van verzending. Contacten krijgen wellicht een melding van een nieuwe mail. Test je verzendmoment dus op verschillende dagen en tijdstippen om een goed beeld te krijgen.

3.3 Top 10 opens per e-mail client

Je ziet een overzicht van opens per e-mail client.

Module_Mailings_Rapportage_Opens_perclient.png

Zie je dat veel contacten op mobiel openen, zorg er dan voor dat je mailing er goed uit ziet op mobiel. Schaalt alles netjes mee op een kleiner formaat? Bekijk altijd een preview van je bericht in de module Berichten.

4. Kliks

In deze tab zie je hoeveel er geklikt is in je mailing en door wie.

Je ziet in deze tab drie onderdelen:

  1. Click-to-open rate (CTO) en Click-through rate (CTR)
  2. Link en URL
  3. Grafische weergave van kliks

  Spotler Academy

In de Spotler Academy vind je de e-course: Klikratio. Je mailing is de digitale deur uit. Veertig procent van je ontvangers opent. Maar dan volgt de volgende hobbel. Klikken ze ook? Je komt dat te weten als je kijkt naar de klikratio. In deze e-course leer je alle belangrijke aspecten van dit onderdeel van de mailingstatisitiek.
> Ga direct naar de e-course

 

4.1 Click-to-open rate (CTO) en Click-through rate (CTR)

Wanneer je in je mailing links met tracking hebt opgenomen, dan zie je deze hier terug. Er zijn twee metingen wat betreft de doorkliks. Je ziet een Click-to-open ratio en een Click-through ratio.

Module_Mailings_Rapportage_Kliks_CTO.png

Click-to-open rate
De click-to-open rate (CTO) is het percentage unieke contacten die hebben geklikt in de mail ten op zichte van het aantal unieke contacten die de mail hebben geopend (confirmed open)

Click-through rate
De click-through rate (CTR) van mailings is het percentage van unieke contacten die geklikt hebben in de mailing ten opzichte van de het aantal unieke contacten die succesvol de mailing hebben ontvangen.

4.2 Link en URL

Zoals eerder aangegeven worden de links met tracking gemeten. Bij het aanmaken van zo’n link heef je een linknaam op. Die vind je hier terug.

Module_Mailings_Rapportage_Kliks_Klikperlink.png

Geef een unieke naam aan je link, zodat je een duidelijk onderscheid ziet in de rapportage. Per URL zie je hoeveel contacten de URL hebben geopend. Een zelfde URL kan onder verschillende onderdelen hangen, zoals een button en een afbeelding. In het overzicht van URL zie je terug hoeveel contacten op de URL hebben geklikt. Met het dropdown-menu kun je ook zien welke contacten op een specifieke link hebben geklikt door op Export te klikken.

4.3 Grafische weergave van kliks

Visueel ingesteld? Je hebt ook de optie om een grafische weergave te zien van de links in je mailing.

Module_Mailings_Rapportage_Kliks_Grafischeweergave.png

Je kunt deze weergave fullscreen bekijken door op het volgende icoon te klikken:

Module_Mailings_Rapportage_Kliks_Fullscreen.png

5. Conversiekliks 

Deze tab lijkt op de tab van Kliks. Alleen worden hier de links gemeten die als conversielink zijn opgenomen in je mailing. Standaard staat deze optie aangevinkt als je een link aanmaakt. De links voor Afmelden en Profiel wijzigen in je template zijn niet opgenomen als conversielinks. Deze links zorgen niet voor traffic/conversie.

 

6. Conversies

Wanneer je het product eCommerce hebt (product voor webwinkels) zie je deze tab in de rapportage.

Je ziet in deze tab 3 onderdelen:

  1. Directe conversieratio
  2. Orders als gevolg van je mailing
  3. Orders over de eerste 48 uur (en orders week 1)

6.1 Directe conversieratio

Een cirkeldiagram laat je zien hoeveel unieke contacten hebben doorgeklikt uit je mailing en vervolgens een order hebben geplaatst. En hoeveel unieke contacten niet geconverteerd zijn. Die hebben wel in de mailing geklikt, maar hebben geen order geplaatst.

Module_Mailings_Rapportage_Conversie_DCR.png

Met je rechtermuisknop of het dropdown-menu is het mogelijk de contacten te exporteren, een statische lijst van de contacten te maken of de contacten te bekijken.

6.2 Orders als gevolg van je mailing

Deze tabel laat je de contactnaam, orderwaarde en datum/tijd zien. De kolommen kun in deze tabel ook alfabetisch of oplopend en aflopend sorteren.

Module_Mailings_Rapportage_Conversie_Orders.png

6.3 Orders over de eerste 48 uur (en orders week 1)

Bekijk in deze grafiek op welk tijdstip de meeste orders worden geplaatst. Je kunt deze gegevens ook bekijken over de hele eerste week.

Module_Mailings_Rapportage_Conversies_Orders48uur.png

7. A/B-test

Als je een A/B-test hebt uitgevoerd, zie je deze tab terug komen in je rapportage.

Je ziet in deze tab zes onderdelen:

  1. Winnaar op basis van doorklikratio of open ratio (afhankelijk waar je op test)
  2. Openratio tijdens de testduur
  3. Doorklikratio tijdens testduur
  4. Doorklikratio conversielinks tijdens testduur
  5. Resultaten A/B-test tijdens testduur
  6. Unieke doorkliks per link

  Spotler Academy

In de Spotler Academy vind je de e-course: A/B testen. Na het volgen van deze e-course, kun je antwoord geven op de volgende drie vragen: 1.Wat kan A/B testen betekenen voor jouw e-mail marketing? 2. Hoe start je met A/B testen? 3. Hoe kijk je kritisch naar de resultaten van je A/B test?
> Direct naar de e-course

 

7.1 Winnaar op basis van doorklikratio (CTR)

Je ziet in deze staaf diagram welke versie heeft gewonnen op basis van doorklikratio.

Module_Mailings_Rapportage_AB_Winnaar.png

7.2 Openratio tijdens de testduur

In deze grafiek zie je het verschil qua ope ratio tussen variant A en variant B. En je ziet het verloop van opens qua tijd. Deze gegevens zijn ook te bekijken over heel de eerste week.

Module_Mailings_Rapportage_AB_ORC_testduur.png

7.3 Doorklikratio tijdens testduur

In deze grafiek zie je het verschil qua doorklikratio tussen variant A en variant B. En je ziet het verloop van de doorkliks qua tijd. Deze gegevens zijn ook te bekijken over heel de eerste week.

Module_Mailings_Rapportage_AB_CTR_testduur.png

7.4 Doorklikratio conversielinks tijdens testduur 

In deze grafiek zie je het verschil qua doorklikratio van conversielinks tussen variant A en variant B. En je ziet het verloop van de doorkliks op basis van conversielinks qua tijd. Deze gegevens zijn ook te bekijken over heel de eerste week.

Module_Mailings_Rapportage_AB_CCTR_testduur.png 

7.5 Resultaten A/B-test tijdens testduur

Hier zie je alle resultaten terug komen in een vergelijking met de A-variant en B-variant.

Module_Mailings_Rapportage_AB_Resultaten.png

Door de groene markeringen zie je in één opslag welke variant het meest sterk was binnen een onderdeel.

7.6 Unieke doorkliks per link

Deze tabel toont het unieke aantal doorkliks per link van variant A en B. In de tabel worden alle links getoond die waren toebedeeld aan een A/B-variant en alle links waarop minimaal 1 keer is geklikt.

Module_Mailings_Rapportage_AB_uniekedoorkliks.png

8. Batches

In dit tabblad kun je de verzendprestaties van elke batch volgen. Zodra de eerste batch is verzonden, kun je het rapport openen om belangrijke statistieken te bekijken, zoals het acceptatiepercentage per batch. Dit helpt je om je afleverreputatie te monitoren – vooral belangrijk bij het gebruik van een nieuw reply-domein.

image (43).png

Je kunt ook de open- en klikpercentages vergelijken van batches die op verschillende dagen of tijdstippen zijn verzonden.

image (44).png

Beschikbare metrics:

  • Acceptatieratio
  • Open ratio
  • Click to open-ratio
  • Klik ratio
  • Effectiviteit
  • Verzonden e-mails
  • Afgeleverde e-mails